1,584 reads
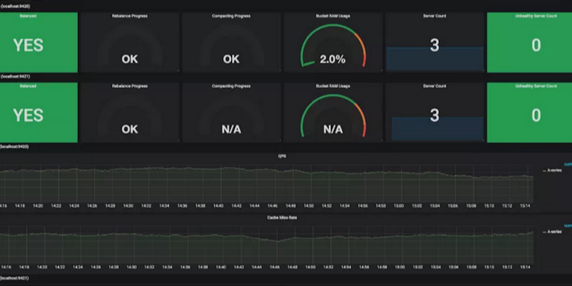
Dissecting the "Couchbase Monitoring Integration with Prometheus & Grafana"
by
August 9th, 2019
Audio Presented by
About Author
Drafting Everyday !!
Comments
TOPICS
Related Stories
How to Achieve Schema and Validation in NoSQL Using Ottoman and Couchbase
@httpjunkie
Apr 08, 2021
How to Achieve Schema and Validation in NoSQL Using Ottoman and Couchbase
@httpjunkie
Apr 08, 2021

